
Ultimativ guide til kundeservicerapportering
Kundeservicerapporter hjælper virksomheder med at spore tendenser, identificere forbedringspotentialer og træffe informerede beslutninger ved at give indsigt i ...


Kundeservicerapporter giver indsigt i ydeevne, forbedringspotentialer og topperformende afdelinger. Regelmæssige gennemgange sikrer kundetilfredshed og loyalitet. LiveAgent tilbyder omfattende rapporteringsfunktioner for at forbedre servicekvaliteten.
Kundeservicerapporter giver et overblik over alle kundeserviceforespørgsler og relaterede aktiviteter. De giver indsigt i, hvordan et kundesupportteam klarer sig, hvad der kan forbedres, og hvilke afdelinger der udbilleder sig.
Kundeservicerapporter kan omfatte, men er ikke begrænset til:
Regelmæssig gennemgang af rapporter er et must, når du arbejder med online kundeservicesoftware. Det kan hjælpe dig med at forbedre dine forretningspraksis, produkter og de tjenester, du leverer, samtidig med at du sikrer, at dine kunders behov og forventninger bliver opfyldt.
Overvej følgende scenarie. Du tror, at dit kundesupportteam gør et fantastisk arbejde med at håndtere billetter, fordi din gennemsnitlige billetløsningstid er under 8 minutter. Men når du ser nærmere og undersøger agentanmeldelser, bemærker du, at dine agenter bliver anmeldt negativt igen og igen. Dette kan indikere, at de skynder sig for at besvare hver billet og ofrer servicekvaliteten for hastighed. Fordi scenarier som dette er meget almindelige, er det et must at kontrollere dine kundeservicerapporter – og det bør gøres regelmæssigt.
LiveAgent tilbyder 11 kundeservicerapporteringsfunktioner. Se dem i detaljer nedenfor.
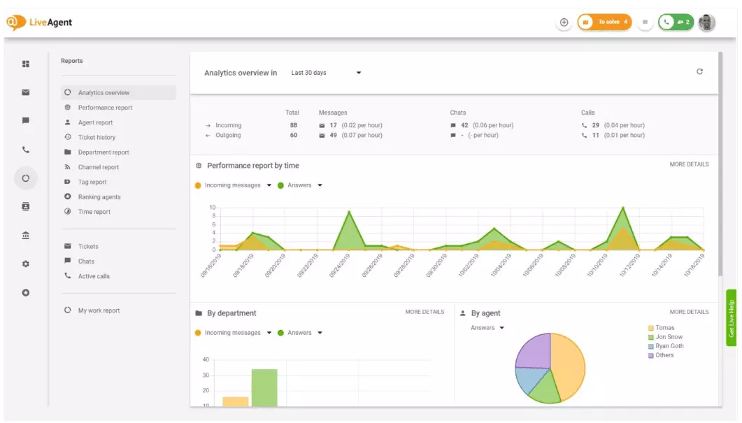
Analytikoversigten giver dig et komplet overblik over dine kundeserviceindsatser. Det lader dig se brugsstatistikker, ydeevnerapporter og kundetilfredshedsklassificeringer. I det væsentlige giver det dig et forhåndsvisning af hver rapport (tagraport, kanalraport, agentrangering), der er tilgængelig i LiveAgent.

Ydeevnerapporter kan give dig en god idé om, hvordan dine agenter bruger deres tid. Rapporterne viser, hvor mange billetter hver agent besvarede på tværs af forskellige kanaler, og hvor lang tid det tog dem at besvare dem. Ud over at indikere agentproduktivitet kan ydeevnerapporter også vise agentklassificeringer. De lader dig se og sammenligne agentydelse i forhold til hjælpsomhed, viden og hastighed.

Agentrangeringsoversigten er en komplet rapport over alle positive og negative agentanmeldelser. Rapporten er komplet med kommentarer fra kunder, datoen for anmeldelsen, og giver dig endda mulighed for at navigere til billetten, som agenten løste, da de modtog anmeldelsen.

Tagrapporer giver dig indsigt i, hvilke tags der er mest udbredt i dine kundeservicebilletter. Adgang til en organiseret rapport som denne kan vise, hvilken slags problemer dit team håndterer oftest, og kan således give handlingsbare indsigter og hjælpe dig med at forbedre dit produkt/service.

Se alle opfyldte og uopfyldte SLA’er fra et specifikt tidsinterval for at bygge bro mellem den service, du forventes at levere, og den service, du i øjeblikket leverer. SLA-overholdelsesrapporter lader dig sortere alle SLA’er efter dato, afdeling og agent, så du kan se, hvem der udbilleder sig til at opfylde SLA’er, og hvem der skal forbedres.

SLA-lograpporter giver en mere detaljeret visning af alle uopfyldte og opfyldte SLA’er fra en specifik tidsperiode. SLA-logge viser billettens anmoder (kunde), billet-id, SLA-starttid, den afdeling billetten blev tildelt til, den agent billetten blev tildelt til, forfaldsdatoen, lukkedatoen og eventuel resterende/forfalden SLA-tid.
Alle logge kan eksporteres til en CSV-fil.

Agentdisponibilitetrapporten lader dig overvåge tilgængeligheden af dine supportagenter. Se, hvornår hver agent var online og besvarede billetter, chats og opkald, og hvor længe. For at gøre det nemt at dele kan alle agentdisponibilitetslogs eksporteres til en CSV-fil.

Agentraporten giver dig et holistisk syn på alle agentaktiviteter, arbejdstid, salg, anmeldelser og andre målinger såsom gennemsnitlig chattid eller gennemsnitlig chatopsamlingstid. Segmenter agentrapporter efter dato, afdeling, kanal og agent for at få en nøjagtig skildring af, hvordan dine teams klarer sig.

Kanalrapporter giver dig en ret god idé om, hvilke supportkanaler der bruges mest af dine kunder. Kanalrapporter giver detaljerede oplysninger om alle indgående e-mails, opkald, live chats, kontaktformularindsendelser, feedbackformularer, Facebook-beskeder, tweets – du nævner det.
Kanalrapporter kan, som de fleste rapporter i LiveAgent, ses i et områdediagram, linjediagram, søjlediagram og cirkeldiagram.

Afdelingsrapporter giver dig et overblik over, hvor mange supportbilletter hver afdeling har modtaget og løst på tværs af forskellige kommunikationskanaler. Rapporten kan også give indsigt i, hvordan hver afdeling klarer sig i forhold til kundefeedback og anmeldelser.

Tidsrapporter giver dig et detaljeret overblik over det samlede antal timer og minutter brugt på løsningen af hver billet. I rapporten kan brugere se billet-id’et og endda navigere til billetten selv, den agent, der er tildelt billetten, den anmodende kunde, datoen, mængden af tid, agenten brugte på at løse billetten, faktureret tid og eventuelle yderligere noter.
Rapporten giver dig mulighed for at bruge filtre og søge efter billetter fra specifikke kunder eller agenter.

LiveAgent tilbyder over 180 avancerede helpdesk-funktioner, der kan hjælpe dig med at overvåge den service, dine kunder modtager. Vi har skitseret nogle af disse funktioner nedenfor.
Selvom LiveAgent gør et godt arbejde med at underrette dig, når en ny billet ankommer, foretrækker nogle mennesker at blive underrettet i deres e-mail. Konfigurer e-mailnotifikationer, så du kan blive underrettet hver gang:
Er e-mailnotifikationer ikke nok? Konfigurer Slack-notifikationer. Hver gang en ny billet åbnes, løses eller besvares, bliver du underrettet på Slack. Slack kan også underrette dig, hvis nogen LiveAgent-automatiseringsregler er blevet ændret, mens du var væk fra dit dashboard.

Som tidligere nævnt kan LiveAgent-rapporter eksporteres til CSV-filer. Ud over det giver LiveAgent dig mulighed for at eksportere individuelle billetter. Billeteksporter indeholder billetstatus, kundenavn, e-mail, billet-id, afdelingsnavn og id, agentnavn og id, tags, emne, e-mailforhåndsvisning, oprettelsesdato, samtale-id’er og meget mere.
På farten uden mulighed for at logge ind på LiveAgent, men skal kontrollere fremskridtet for en specifik billet? Bed dine agenter om at sende dig en online billethistorik-URL. Uden godkendelse aktiveret kan du læse online billethistorikken ved blot at klikke på det link, der blev sendt til dig.

Online billethistorik-URL’en er en favorit blandt kundesucces-officerer. Det er det perfekte værktøj til at overvåge vigtige billetter fra VIP-kunder, mens du holder ferie i troperne.
LiveAgent giver lagerplads til ubegrænsede opkaldsoptagelser. Hvis du skal overvåge kvaliteten af dine agents svar, kan du gøre det ved at lytte til en afspilning af hvert opkald.
Vil du se, hvordan dine agenter håndterer billetter i realtid? Brug chats-oversigten til at se dine agenter hjælpe kunder på live chat.

LiveAgent kan fungere som et socialt lytningsværktøj. Vores Twitter-integration lader dig spore og overvåge specifikke nøgleord. For eksempel, hvis du vælger at spore ordet LiveAgent, vil hver gang nogen bruger det i en tweet (uanset om det bliver nævnt/tagget med en @ eller #), tweetet automatisk blive konverteret til en billet og hentet til dit dashboard. Dette giver dig en chance for at overvåge, hvad dine kunder siger om din virksomhed indirekte. At have denne type indsigter vil give dig en chance for at forbedre dit produkt og din service.
Benchmarks og leaderboards giver dig en idé om, hvordan dine kundeserviceagenter klarer sig i sammenligning med hinanden. Det lader dig se, hvor længe dine agenter har været online, hvor mange beskeder de har svaret på, og hvem der fik de mest positive anmeldelser på en dag.

Dataene kan ses for:
Feedback og forslag lader dig indsamle nye idéer og feedback til fremtidig udvikling. Tillad dine kunder at diskutere deres idéer i dit fællesskabsforum, og find ud af, hvad de finder virkelig vigtig.
LiveAgent integreres med over 40 tredjepartsapplikationer, herunder kundetilfredshedssoftware. Et godt eksempel på denne software er Nicereply, som lader dig indsamle kundefeedback gennem NPS-, CES- og CSAT-undersøgelser.
Integrer dem med LiveAgents live chat og placer undersøgelseslinks i din e-mail for at sikre, at dine kunder altid vurderer dine agents svar.
Hovedfordelen ved at gennemgå kundeservicerapporter og analyser på ugentlig eller månedlig basis er, at du kan se, hvad der bliver gjort godt, og hvad der skal forbedres. Som et eksempel kan du bemærke, at du modtager flere live chats end telefonopkald, og derfor skal omfordele dine ressourcer (agenter) bedre for at matche de indgående billetvolumener for hver kommunikationskanal.
Ud over det kan gennemgang af disse rapporter også give indsigt i, hvilke agenter der har brug for yderligere træning. Hvis du bemærker, at visse agenter fortsætter med at få negativ feedback fra kunder, mens andre agenter fortsætter med at udbillede sig, kan dette være en indikation på, at de ikke modtog tilstrækkelig træning, eller at de ikke bruger bedste praksis, når de taler med kunder.
Gennemgang af kundeservicerapporter kan hjælpe dig med at bygge bro mellem det, der forventes, og det, der leveres. Når du identificerer disse huller og forbedrer, vil dine kunder helt sikkert bemærke det. Når servicen forbedres, forbedres kundetilfredshed også, og med det kommer mange fordele.
Eksisterende kunder køber hyppigere, bruger flere penge og er mere tilbøjelige til at anbefale din virksomhed til andre – både online og personligt gennem mund-til-øre.
Jo bedre servicen er, jo gladere er dine eksisterende kunder. Jo gladere de er, jo mere sandsynligt er det, at de anbefaler din virksomhed til andre, hvilket betyder flere kunder og flere køb. I det væsentlige er det en endeløs cyklus. Som sådan bør du stræbe efter at forbedre kontinuerligt, hvilket du kan gøre ved at gennemgå alle brugsstatistikker direkte i dit LiveAgent-dashboard.
Kundeservicerapporter giver et overblik over alle kundeserviceforespørgsler og relaterede aktiviteter. De giver indsigt i, hvordan et kundesupportteam klarer sig, hvad der kan forbedres, og hvilke afdelinger der udbilleder sig.
Regelmæssig gennemgang af rapporter hjælper dig med at forbedre dine forretningspraksis, produkter og de tjenester, du leverer, samtidig med at du sikrer, at dine kunders behov og forventninger bliver opfyldt. Rapporter kan afsløre vigtige indsigter, såsom om agenter ofrer kvalitet for hastighed.
LiveAgent tilbyder 11 kundeservicerapporteringsfunktioner, herunder analytikoverblik, ydeevnerapporter, agentrangeringer, tagrapporer, SLA-overholdelsesrapporter, SLA-lograpporter, agentdisponibilitet, agentrapporter, kanalrapporter, afdelingsrapporter og tidsrapporter.
Fordelene omfatter forbedring af servicekvalitet, øget kundetilfredshed, identifikation af træningsbehov, optimering af ressourceallokeringer og i sidste ende mere salg gennem bedre kundeoplevelser.
Opdag LiveAgents kraftfulde funktioner, der strømliner kommunikation, øger effektiviteten og øger kundetilfredshed.

Kundeservicerapporter hjælper virksomheder med at spore tendenser, identificere forbedringspotentialer og træffe informerede beslutninger ved at give indsigt i ...

Forbedre kundeservice med en omfattende evalueringstjekliste med fokus på fastsættelse af forventninger, overvågning af kommunikation, analyse af feedback og br...

Forbedre din kundeservice med vores omfattende revisionstjekliste. Evaluer kvalitet, identificer forbedringsgab, indsaml data og spor KPI'er. Træn personale, op...